随着越来越多的用户选择空气能采暖方式,相对节能省电一些。还有许多准备安装空气能的用户不知道空气能、循环泵这些都应该如何选择。

图片看不懂没关系。用老百姓的话讲就是:通过吸收空气中的热量转换到水中进行供热。

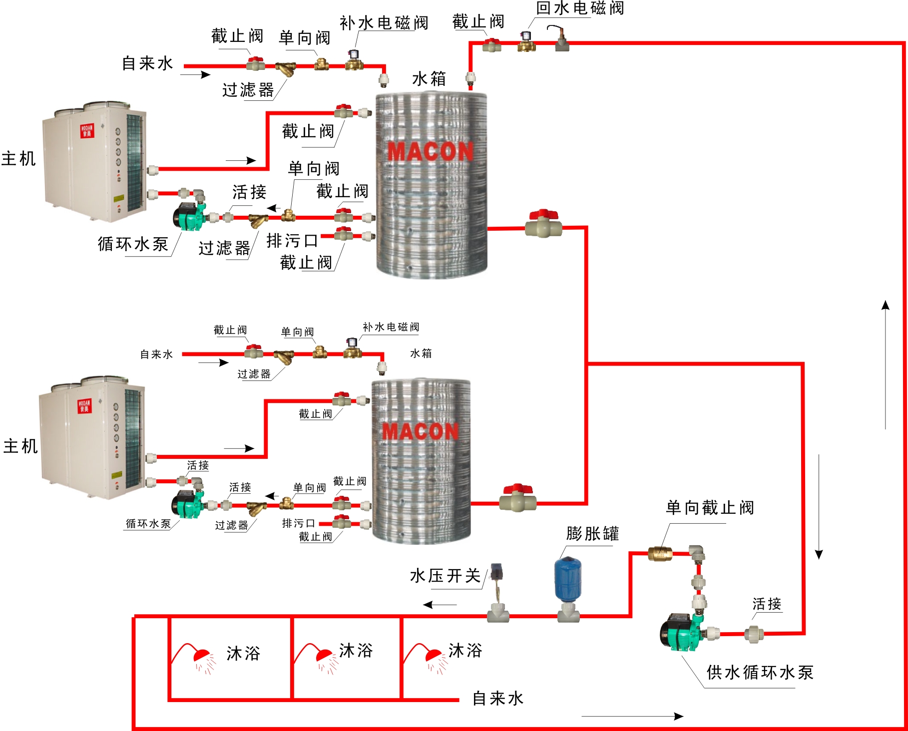
图片看不懂没关系。用老百姓的话就是说:自来水进到保温水箱里,如果凉水的话就进入到空气能主机里进行转换热量,变成热水后在你屋里顺着管道循环一遍回到保温水箱。如此反复循环。
以上就是简单的空气能的作用,下面说说选多大的空气能和水泵。就用最简单的方式来粗略计算就可以了,毕竟每个商品都有超标的、非标的、正好符合标准的。
咱们就按照“匹”的概念来说,因为少不了人都说:“我xxx平米的房子选个几“匹”的空调啊?“亦或者空气能啊。
按照每匹空气能热泵采暖主机大概可以带15-30平米左右,大部分可以按1匹带20平米来估算。
1、3匹空气能热泵采暖主机供暖面积为45——90平方米;
2、5匹空气能热泵采暖主机供暖面积为75——150平方米;
3、6匹空气能热泵采暖主机供暖面积为90——120平方米;
4、7匹空气能热泵采暖主机供暖面积为105——210平方米;
5、8匹空气能热泵采暖主机供暖面积为120——240平方米;
6、10匹空气能热泵采暖主机供暖面积为150——300平方米;
7、15匹空气能热泵采暖主机供暖面积为225——450平方米;
8、20匹空气能热泵采暖主机供暖面积为300——600平方米;
9、25匹空气能热泵采暖主机供暖面积为375——750平方米;
10、30匹空气能热泵采暖主机供暖面积为450——900平方米;
11、60匹空气能热泵采暖主机供暖面积为900——1800平方米;
12、120匹空气能热泵采暖主机供暖面积为1800——3600平方米;
这些只是粗略常规的计算,毕竟可能你家房子5米高、做的加厚保温全包的、室外温度零下30°的这些状况他都有。所以你要根据你自己的实际情况来选择。买大不买小,大的能开小,小了还要买。
当然还有质量的因素。一分价钱一分货,他给你写个制热量:100,你也不知道是最大制热量还是额定制热量。
你就看你空气能上的标识,他有个制热量,有些W的,还有写Kw的。w=瓦 Kw=千瓦。所以1000W=1KW。
算水泵的流量公式为:制热量Kw×0.172=水泵流量m³/h
如19Kw制热量:19×0.172=3.268
那你就选每小时3.268立方以上的水泵就可以了。选大不选小,太大也不好。
如果保温水箱和主机安装在同一层15m扬程以内即可。
如果保温水箱和主机不在同一层,那就算垂直高度+平行长度×0.1(垂直高度1米≈平行10米)+弯头(90度就算1米,45度就算0.5米)=水泵扬程
以上为粗略简单计算方法,毕竟保温水箱和主机你也不能一个装30层,一个放在1楼去。
能选变频泵不选定频泵,变频屏蔽泵更能与空气能相互配合,也更加省电节能。
家庭空气能的话:
第一名:屏蔽泵(噪音小)
第二名:卧式多级离心泵(噪音较小,叶轮多压力大)
第三名:卧式离心泵
商用空气能的话:
因为家用的话噪音要小才对,而商用的话无所谓噪音不噪音了,一般都有泵房,就算没泵房户外也听不到。